Success!

The E-mail has been sent!

Something went wrong!
Yosensi Suite supports Helium network featured image

Yosensi Suite supports Helium network

BLOG > Entry

The integration with the Helium network is the next step in the development of our proprietary Yosensi Suite platform. Now you can simply install your Yosensi device on our platform without buying an expensive gateway – just select the new Helium node type while node configuration and voilà! It has never been so simple. This is an unquestionable advantage and saves money.

What is Helium?

Helium is the world’s first public, worldwide, spontaneously spreading LoRaWAN Hotspot network with global reach. The LoRaWAN standard was not chosen by chance. Very good wave propagation allows for data transmission from hard to reach places such as manholes, warehouses, industrial areas or highly urbanized areas. The ranges of devices operating in the LoRa network are counted in kilometers – if you’re interested in LoRaWAN range analysis based on Yosensi devices check our blog post - What is the real range of LoRa?

Benefits of the Yosensi Suite

The integration with the Helium network is the next step in the development of our proprietary Yosensi Suite platform. Now you can simply install your Yosensi device on our platform without buying an expensive gateway – just select the new Helium node type while node configuration and voilà! It has never been so simple. This is an unquestionable advantage and saves money.

In order to add a device to the system, you only need to complete a few fields, the most important of which are the Node ID and the OTAA key. You can read this data from a sticker on the device or via Bluetooth connection using CLI Tool or mobile application (in development).

Adding a device to the Helium network using Yosensi Suite.
Figure 1. Adding a device to the Helium network using Yosensi Suite.

Yosensi Suite is additionally equipped with a Monitoring tab. This place performs very important functions and helps to control the status of the device. We can easily check if the hardware is working properly and is sending data to the server. Moreover, user can set notifications for any sensor. Suite returns incident notifications to Email, Webhook or SMS for example control of battery voltage in the device – user will receive an SMS to change the battery when the measured voltage is low. Another example can be setting up a notification when the temperature in the room exceeds a certain value. There are many options and the type of notification depends on the imagination and customer needs.

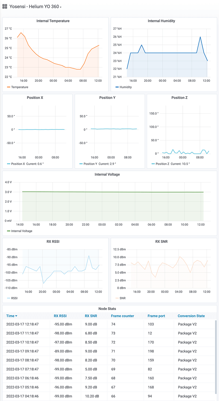
Another feature of Yosensi Suite is the prebuilt data presentation models in the Grafana platform. This allows you to analyze data, extract metrics, monitor through easy-to-read and create multifunctional dashboards. (Grafana applications were presented by Michał in a separate post - Visualise IoT data with Grafana dashboards). Below is a sample screenshot showing data for the YO 360 device. From the graphs we can read both measurements from internal sensors and transmission parameters of LoRa network.

YO 360 - charts in Grafana.
Figure 2. YO 360 - charts in Grafana.

Summary

The integration with the Helium platform greatly simplifies the LoRaWAN wireless communication experience for users. Adding devices to the network has never been so simple and efficient. With the advantages of the Yosensi Suite platform, such as:

  • simple and intuitive process of adding new devices,
  • graphical presentation of measured data and transmission parameters,
  • individually created notification thresholds for all sensors,
  • incident notifications sent to email, SMS or external URL,

it is a very useful and powerful environment for your LoRaWAN based devices. In the near future, we plan to expand the Yosensi Suite platform to include the ability to add third-party devices in our system. The power of Yosensi Suite! The power of the LoRaWAN network!

Piotr Daniłowski
by Piotr Daniłowski
| 8 March 2022