YO Airflow Pro Dual
Enclosure type
• IP67
Band
• EU868, US915, AU915, AS923
Colors
white
Certificate
•
quote
request
Description
The YO Airflow Pro Dual is equipped with two differential pressure sensors. It can be used to verify the dirtiness of air filters and control the pressure in air conditioning systems and air blowers. Other uses include controlling and monitoring airflow and air pressure in fan coil units.
The device communicates wirelessly over LoRaWAN. We are a certified member of the LoRa Alliance, which is responsible for data transmission security. All our devices are manufactured in the European Union.
Key features
- Provides differential pressure data
- Air pressure measurement range: from –500 Pa to 500 Pa
- Replacing the local differential pressure reading from an analogue sensor with a remote reading transmitted over a long distance
- Battery-powered
- Long battery life
- A compact, small enclosure for easy installation
- Supported LoRaWAN network type: private or public and connection over ABP or OTAA
- ISM band selectable for regional needs (EU868, US915, AU915, and AS923)
- Configuration over Bluetooth Low Energy 5.0
- Firmware update over BLE
- Yosensi Configuration Web Tool for convenient firmware updates and device configuration
- Wide network coverage and low energy consumption
- High-quality product made in the EU
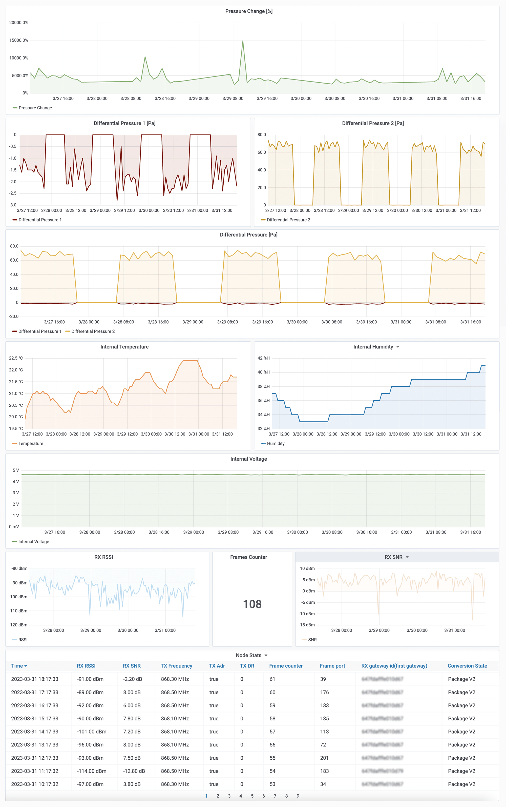
Sample charts of collected data
Parameters
| Tx Power: | • LoRa EU868: to +14 [dBm] • LoRa US915, AU915, AS923: to +22 [dBm] • Bluetooth Low Energy (BLE): -20 to +6 [dBm] |
| Power supply: | • 3 × AA battery (3 x 1,5 V) |
| Power consumption: | • Maximum 120 mA |
| Weight: | • 307 g (without batteries) |
| Certificates: |
|
Enclosure
| Dimensions: | • Height: 42 mm • Width: 88 mm • Depth: 64 mm |
| Colour: | White |
| Installation: | • Horizontal • Vertical (can be screwed to the wall or ceiling) |
| Enclosure material: | ABS |
| Level of protection: | IP67 |
Sensor measuring range
Differental pressure:
| Measuring range: | -500 Pa to 500 Pa |
| Accuracy: | 0,1 Pa +3% of reading (temperature dependent) |
| Media compatibility: | Air, N₂, O₂ |
Temperature:
| Measurement range: | –40°C to 125°C (-40°F to 257°F) |
| Accuracy: | ±0,2°C (at temperatures between 5°C and 60°C (41°F to 140°F)) |
Relative humidity:
| Measuring range: | 0% to 100% |
| Accuracy: | ±2% (relative humidity from 20% to 80%) |
Resources
YO Airflow Pro Dual.
User Guide
YO Airflow Pro Dual.
Datasheet
YO Airflow Pro Dual.
Quick Installation Guide






